Agentic telemetry management that keeps self-managed observability reliable


The problem
The telemetry reliability challenge
Self-managed observability infrastructure fails in two critical ways. At ingestion, databases buckle under runaway log volume or metric cardinality, creating backpressure that blocks agents and drops visibility exactly when you need it most. At query time, high-cardinality metrics and excessive data volume turn dashboards into loading screens and debugging into guesswork. When metrics drive autoscaling, and telemetry drives incident response, database slowdowns aren't just observability problems-they're infrastructure failures.
Ingestion overload
High log volume or cardinality spikes create back pressure that drops telemetry during incidents or crashes observability systems entirely when you need them most.
Query degradation
High-cardinality metrics and bloated data volumes turn queries into waiting games, slow dashboards, frozen investigations, and stalled incident response when every second counts.
infrastructure cascades
Lost metrics break autoscaling and capacity planning. When your database can't accept the metrics that trigger infrastructure scaling, traffic spikes become outages.

The solution
AI-powered telemetry protection that prevents overload
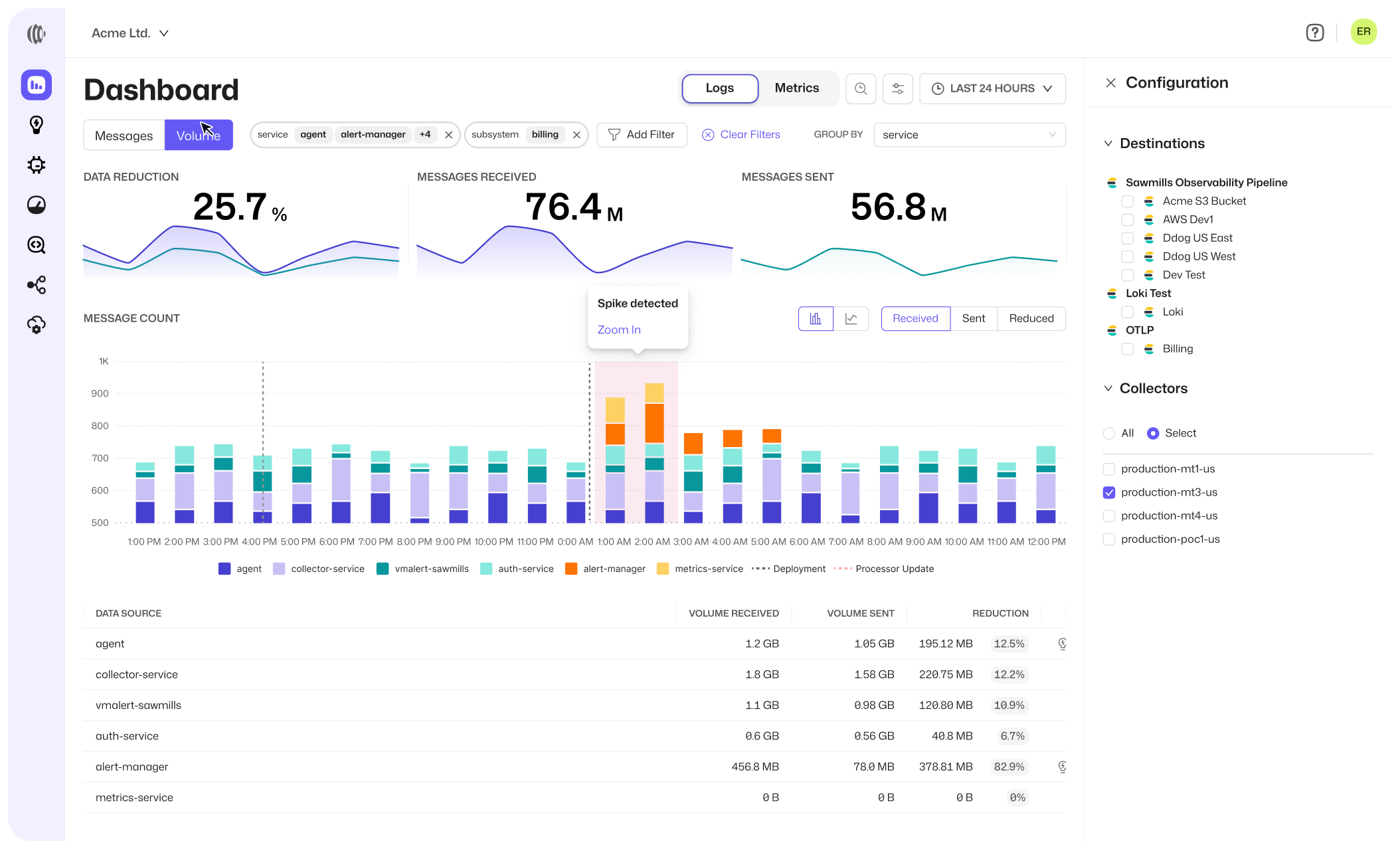
Sawmills sits upstream of your observability databases and acts as an intelligent traffic cop. It detects high-cardinality metrics, runaway ingestion spikes, and unused telemetry before they reach your database, automatically filtering, aggregating, downsampling, or blocking data to keep systems healthy. From spike protection to cardinality defense, Sawmills ensures your self-managed infrastructure stays fast and available without constant manual tuning.
AI Agent
Mills analyzes telemetry in-stream, detecting and remediating cardinality spikes, ingestion surges, and database-threatening patterns
One-Click Optimizations
Apply database protection recommendations to your pipeline in a single click in the Sawmills UI, Slack or Teams. No code changes, redeploys, or chasing engineers.
High-Cardinality Management
Identify metrics with excessive label combinations that degrade query performance, and receive AI-powered recommendations to aggregate, block, or downsample them.
Spike Protection
Protect against unexpected ingestion surges to prevent database overload while maintaining visibility into what's being filtered and why.
Usage-Based Recommendations
Surface metrics and logs that haven't been queried in months or years to eliminate dead weight that's draining database resources for zero value.
Real-Time Filtering
Block or sample noisy data patterns before they reach your database, reducing load at ingestion without sacrificing critical observability signals.
Label Management
Aggregate problematic labels, block cardinality-driving dimensions, or downsample high-resolution metrics to keep time-series databases performant.
Backpressure prevention
Stop congestion and dropped data at the source. Reduce database load before queues build up and telemetry collection fails during critical incidents.
ding, and issue detection.
ding, and issue detection.
Real savings, real fast
“Sawmills surfaces issues and gives us one-click fixes. We’ve gone from chasing engineers to managing telemetry like a product.”
FAQs
Questions? We have answers
How does Sawmills prevent database overload?
Sawmills analyzes telemetry before it reaches your database, detecting high cardinality, ingestion spikes, and unused data patterns—then automatically recommends filtering, aggregation, or sampling policies to keep databases healthy.
Will this break my dashboards or alerts?
No. Sawmills analyzes which metrics and logs are actively used by alerts and dashboards before recommending any changes, ensuring critical observability stays intact.
What happens during an ingestion spike?
Spike protection automatically throttles excess data to prevent backpressure and database saturation, while maintaining visibility into what's being filtered and why.
Can Sawmills help with Prometheus cardinality issues?
Yes. Sawmills identifies high-cardinality metric/label combinations and recommends specific actions—aggregate labels, block dimensions, downsample resolution, or remove metrics entirely.
How does this work with self-managed databases?
Sawmills sits upstream of your observability backend and optimizes the data before it reaches your database, reducing load and improving performance.
How hard is Sawmills to deploy?
Setup takes minutes. Once connected, Sawmills begins analyzing telemetry immediately and recommending quality improvements in real time.
Start protecting your observability infrastructure
Sawmills AI prevents database overload and query degradation, keeping your self-managed observability infrastructure fast, reliable, and cost-efficient.
